Nutanix Inc., un des leaders du cloud computing d’entreprise annonce plusieurs améliorations de sa solution Beam qui étendent notamment les fonctionnalités de prédictibilité financière et d’optimisation sur les déploiements cloud privé interne. Avec ces mises à jour, les clients de Nutanix bénéficient ainsi d’une visibilité complète sur l’ensemble de leur infrastructure, y compris sur les clouds publics et privés, afin de pouvoir choisir le cloud le mieux adapté à chaque application.
Les applications qui sont les plus prédictibles, telles que la sauvegarde, les bases de données et les applications d’entreprise, peuvent être plus rentables quand elles sont hébergées sur des cloud privés. Les charges de travail moins prévisibles comme les services mobiles/numériques ou l’IoT sont en général plus adaptées à une infrastructure cloud public. Beam fournira désormais une vue globale multi-cloud afin que les clients puissent visualiser les dépenses dans les différents cloud à partir d’un seul tableau de bord, facilitant ainsi la prise de décisions permettant de réduire les dépenses tout en assurant la compliance.
Selon une étude récente d’IDC, « 80 % des entreprises signalent que le rapatriement de charges de travail depuis des environnements de cloud public » et « la complexité de la gestion d’applications de plus en plus distribuées entre plusieurs infrastructures les poussent à se concentrer en détails sur le TCO ».
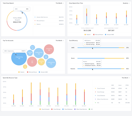
Alors que les entreprises scrutent leurs déploiements dans le cloud public pour avoir plus de visibilité sur ce qui est consommé, les déploiements existants sur des clouds privés, incluants les économies de coûts potentielles, sont souvent ignorés. Les sociétés ont donc une image incomplète de leur infrastructure. Pour combler cette lacune, Beam fournira désormais une visibilité totale sur les coûts des licences logicielles Nutanix. Les clients pourront ainsi beaucoup mieux appréhender les coûts associés à leur infrastructure, qu’elle soit hébergée en privé ou en public. En plus d’avoir une visibilité complète sur l’ensemble de leur consommation, les clients de Nutanix pourront désormais voir combien ils dépensent pour chaque cluster. Ils recevront par ailleurs une notification en cas de sursollicitation de l’infrastructure pour décider, ou non d’ajouter des ressources et tout ceci sera accessible via un seul tableau de bord. Cette vue globale permettra enfin aux clients de gérer l’ensemble de leur environnement IT.
« Le cloud hybride n’est plus considéré comme un point d’étape rapide dans la transition vers le tout public. C’est une destination de premier ordre, car les clients réalisent qu’ils veulent bénéficier des avantages complémentaires des clouds publics et privés », a déclaré Sunil Potti, Chief Product and Development Officer de Nutanix. « Pour y arriver, les entreprises doivent comprendre comment elles utilisent l’infrastructure, quelle que soit leur plate-forme, et ce à partir d’un point unique. Nutanix Beam offre désormais cette visibilité afin que les clients puissent enfin prendre des décisions éclairées concernant l’ensemble de leur infrastructure. »

Outre la prise en charge de tous les principaux services de cloud public, apportant aux clients une visibilité et des capacités de gouvernance sur leurs déploiements cloud publiques, Beam fournit également :
Une gouvernance uniforme pour tous les clouds - Les DSI et les administrateurs peuvent contrôler de manière centralisée la consommation des clouds privés, publics et hybrides, et prendre des décisions plus efficaces en termes de consommation future.
Une optimization des coûts en continu - Beam effectue une analyse intelligente des tendances de consommation dans le cloud afin de fournir une liste de produits et un calendrier pour les achats futurs, afin d’optimiser et d’anticiper les dépenses pour les clouds privés et publics.
Analyse de coûts au niveau des clusters - Les clients pourront voir les coûts de leurs clusters Nutanix déployés et le coût des licences logicielles associées à chaque cluster.
Le déploiement de Beam pour les déploiements sur sites Nutanix est prévu pour la fin de l’année 2018.